Aletheia

Specialised Product (IxD1) 2025

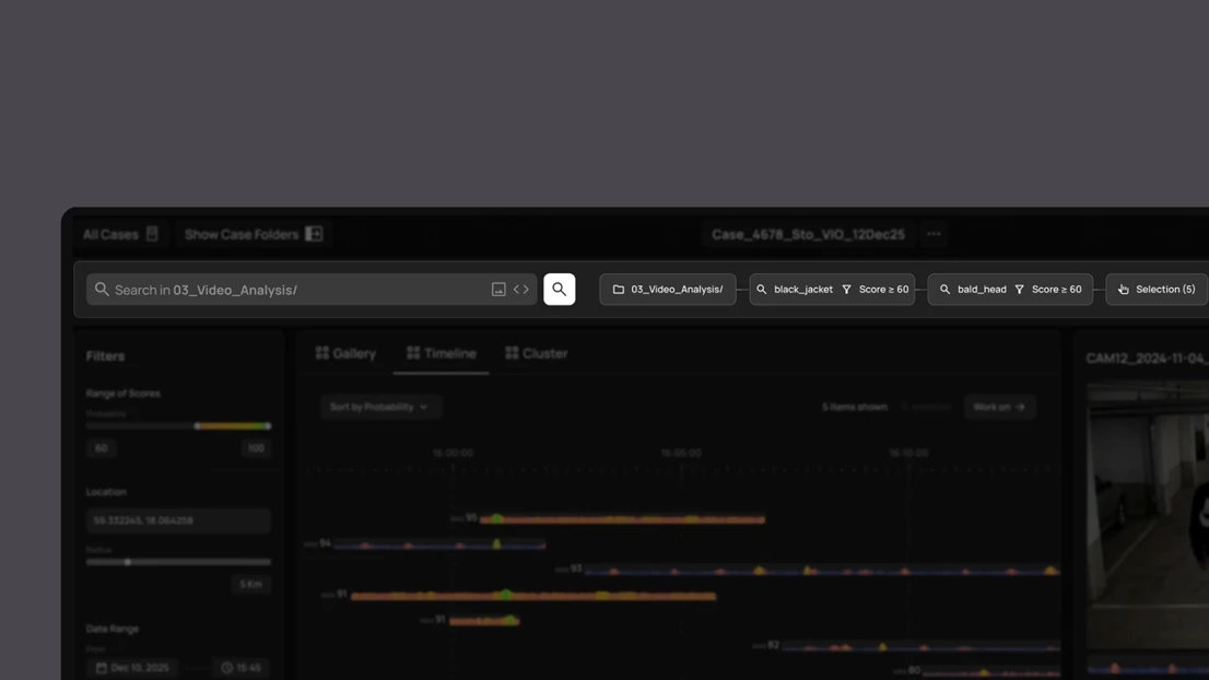
Police investigations often involve large volumes of footage that must be reviewed within limited timeframes. This project examines how AI and computer-vision can support law enforcement investigators in an agency-driven, efficient, and iterative manner. Our research shows that investigative work varies considerably depending on the investigator, the type of case, and the stage of the investigation. To account for this variation, the system uses an open UI architecture and presents data in multiple forms to support different workflows. Searches are constructed as stacked steps, enabling iterative work while keeping transparency and reducing errors. Data is shown through gallery, timeline, and cluster views. Together, these design choices aim to better support real investigative practices.

Alma Bengtsson

Master's Programme in Interaction Design

William van der Bijl

Master's Programme in Interaction Design

Yadu Sharon

Master's Programme in Interaction Design

Pius Burkhart

Master's Programme in Interaction Design

The UI in a scenario.

UI overview.

Data viewing modes: Gallery, timeline, cluster.

Search bar, with stacked searches.

Stacked search concept - narrowing down results.

Understanding workflow through who, what and when.

AI input and output sense making.

Workshop: Market of ideas.